모든 툴이 그렇듯이 사용하기 전에 사용 방법을 익힐 필요가 있습니다. NRQL을 사용하여 쿼리를 작성하고 구조화하며 작성하는 프로세스가 있습니다. NRQL을 사용한 쿼리 규칙을 이해하면 데이터를 최대한 활용할 수 있습니다. 이전에 쿼리를 해본 적이 없더라도, 규칙에 대한 기본적인 이해만으로도 필요한 모든 데이터에 액세스하고 차트와 대시보드에서 데이터를 시각화할 수 있습니다.
데이터 탐색
NRQL의 사용법을 배우는 가장 좋은 방법 중 하나는 뉴렐릭 쿼리 툴에 액세스하여 데이터를 많이 둘러보는 것입니다. 다음은 쿼리 빌더와 인터페이스에서 제안된 항목을 사용하여 데이터를 탐색하는 예입니다.
팁
데이터로 다양한 시도를 해보십시오. 쿼리 인터페이스가 잘못되는 일은 없으므로, 익숙해질 때까지 얼마든지 둘러보고 사용해보시기 바랍니다.
쿼리는 FROM으로 시작하고 그 뒤에 공백이 옵니다. 인터페이스는 사용 가능한 데이터 유형을 제안하고 해당 목록에서 Transaction을 선택합니다.

다음으로, SELECT를 사용하여 속성을 선택합니다. 쿼리는 다음과 같은 형태가 됩니다.
FROM Transaction SELECT스페이스바를 다시 누르면 인터페이스가 사용 가능한 속성을 제안합니다. 아래 예에서는 appId를 선택합니다.

결과는 필수 절과 문(FROM 및 SELECT)을 사용하는 매우 기본적인 NRQL 쿼리이며, 아래와 같이 각각에 연관된 appId 트랜잭션과 관련된 를 제공합니다.

NRQL 쿼리 예
다음은 APM에서 보고한 Transaction 데이터에 대한 좀 더 심층적인 NRQL 쿼리의 예입니다. 이 쿼리의 경우:
- 데이터 유형으로
Transaction을 선택합니다. - 평균 기간을 결정하려면
Select를 사용합니다. Facet을 사용하여 appName별로 결과를 그룹화합니다.Timeseries를 사용하여 자동화된 기간 동안 데이터를 표시합니다.
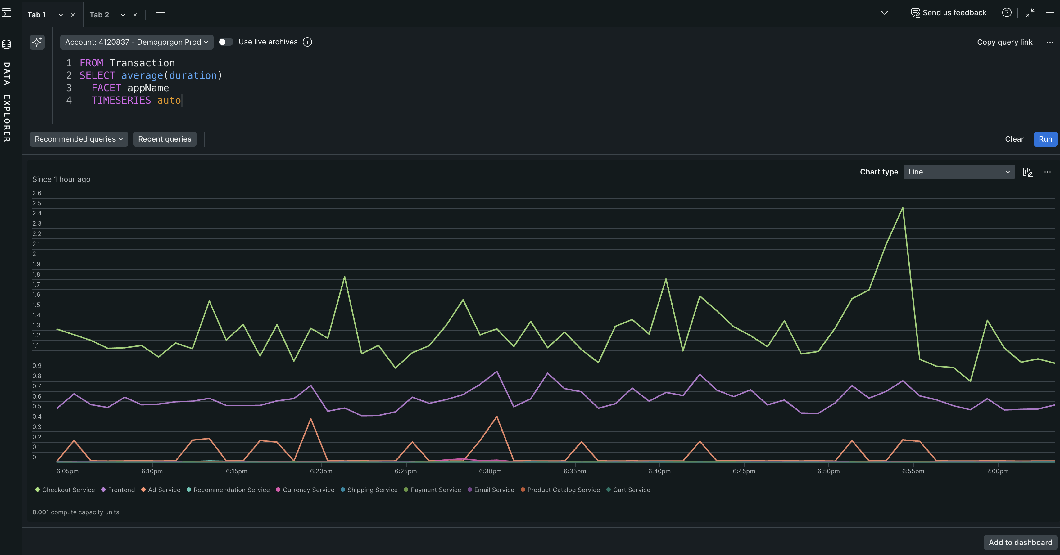
FROM Transaction SELECT average(duration) FACET appName TIMESERIES auto그러면 다음과 같은 차트가 생성됩니다.

쿼리의 몇 가지 예는 다음과 같습니다.
중요
NRQL을 사용하지 않고 데이터를 탐색하려면 metrics and events 데이터 탐색기를 사용하십시오. 뉴렐릭에서 데이터를 쿼리하는 방법에 대해 자세히 알아보십시오.
자세히 알아볼 준비가 되셨습니까? NRQL 소개를 확인하시거나 NRQL로 차트 및 대시보드를 사용하는 방법을 알아보십시오. NRQL을 바로 사용하려면 NRQL 안내 튜토리얼로 바로 이동하십시오.