APMとインフラストラクチャデータのインテグレーションにより、1つのページからシステム全体の健全性を確認できます。APM Summaryページでは、ホスト、アプリ、イベント、およびアクティビティを監視し、埋め込み変更追跡を使用して、データを最近のデプロイメントと比較できます。1つのページからアラートへの応答、根本原因の特定を行い、ホストのパフォーマンスへの影響を迅速に解決できます。
まず、このドキュメントでは、APMを使用してインフラストラクチャのイシューを解決するプロセスについて説明します。その後、APMとインフラストラクチャのモニタリングの主な機能のいくつかをさらに詳しく説明します。
APMとInfrastructureデータの統合
とInfrastructureデータを統合するには、次の条件をすべて満たす必要があります。
APMエージェントとInfrastructureエージェントは同一のホストにインストールされていること
両方のエージェントは、同じを使用するか、または同じ組織内のアカウントのライセンスキーを使用する必要があります。
- APMエージェントとInfrastructureエージェントに別のライセンスキーが使用されている場合、APM Summaryページを表示するユーザーは、両方のアカウントにアクセスできる必要があります。
両エージェントが同一のホスト名を使用していること
Kubernetesでホストされるアプリケーションの場合、APMがインストゥルメントしたアプリケーションをKubernetesにリンクするための追加のインテグレーション手順も必要です。
インテグレーションがうまくいかない場合は、APM-Infrastructureインテグレーションのトラブルシューティングをご覧ください。
アラートへの応答
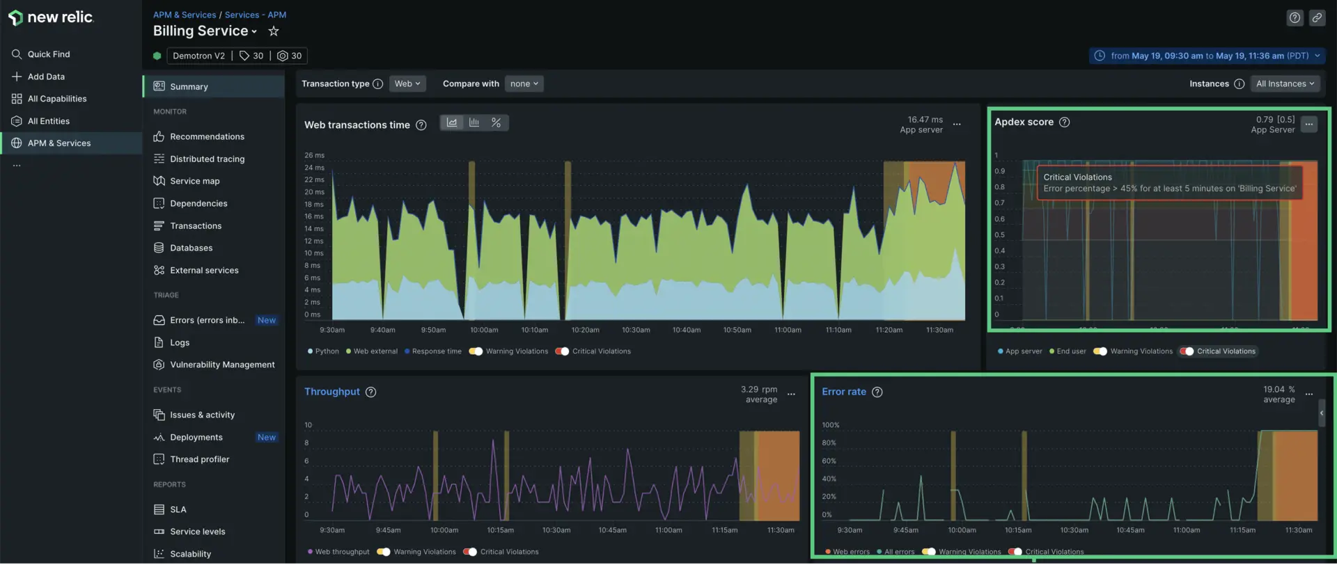
この例では、あなたがBilling Serviceアプリケーションを担当するエンジニアで、「Billing Serviceで少なくとも5分間エラーの割合 > 45%」というアラートを受け取ったとします。
エラー原因の特定
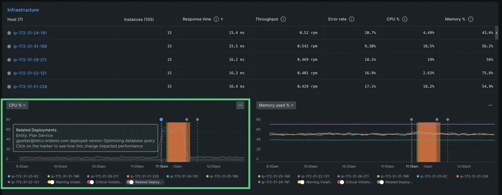
APM概要ページのInfrastructureセクションまでスクロールダウンします。ここには、Billing Serviceアプリケーションに接続されている各ホストと、Response time、 Throughput、 Error rate、 CPU%、Memory %の記録をリストした表が表示されます。チャートの下には、これらのゴールデンシグナルの2つを強調表示するヒストグラムが表示されます。デフォルトの選択はCPU %とMemory %ですが、左上のドロップダウンメニューをクリックすると別のビューを選択することもできます。

検査対象のさまざまなゴールデンシグナルを切り替えることができます。
CPUヒストグラムを見ると、すべてのホストのCPU %が午前11時30分頃に急上昇していることがわかります。このCPUの変化は、最近のデプロイメントと同時に発生したこともわかります。デプロイメントマーカーをクリックすると、誰が変更をリリースしたか、その変更に何が必要かが表示されます。

APMとInfrastructureモニタリングを使用したトラブルシューティングの方法を学びました。APMとインフラストラクチャのデータを統合して実践する方法を見ていきましょう。
APMおよびインフラストラクチャデータのログを表示
ログとアプリケーションのデータをまとめて、トラブルシューティングをより簡単かつ迅速にすることもできます。コンテキスト内のログを使用すると、エラーとトレースに関連するログメッセージをアプリのUIで直接確認できます。また、Kubernetesクラスターなどのインフラストラクチャデータのコンテキストでログを表示することもできます。別のUIページに切り替える必要はありません。
アプリケーションデータ別にフィルタリングする
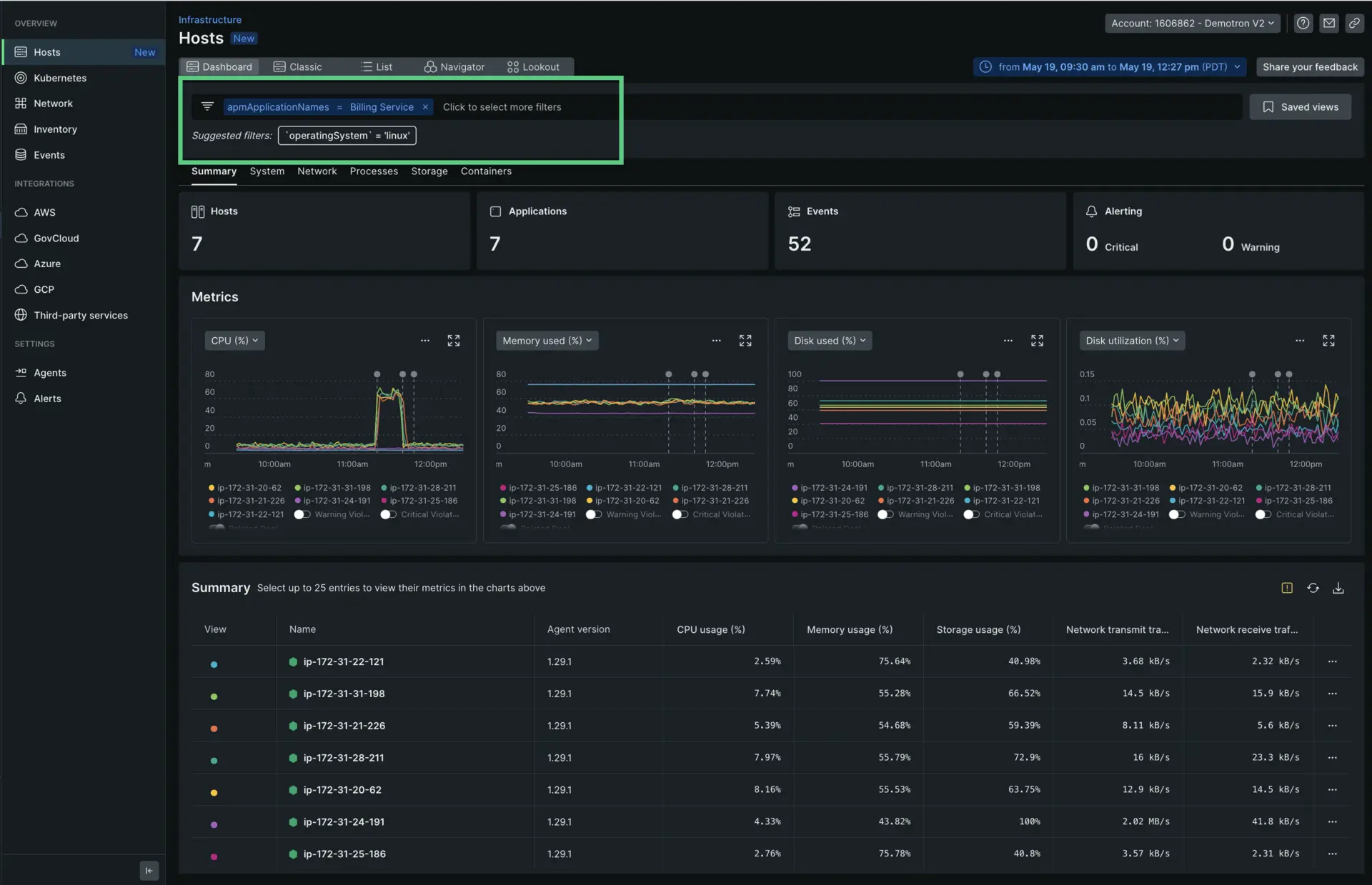
とInfrastructureのデータがリンクされると、検査する特定のアプリケーションを検索して、表示されるホストデータをフィルタリングできます。上記の場合、Billing Serviceをフィルタリングする必要があります。

インベントリとイベントUIページのAPMデータ
とInfrastructureデータがリンクされていると、InfrastructureモニタリングUI InventoryページとEventsページで、アプリケーションデータの表示やフィルタリングができます。
APMデータの欠落をトラブルシューティングする
エージェントとInfrastructureエージェントが同じホストにインストールされており、同じまたは同じ組織のライセンスキーのペアを使用し、同じホスト名が設定されている場合、APM/Infrastructureインテグレーションは自動的に行われます。
InfrastructureモニタリングでAPMデータが表示されない場合は、トラブルシューティングをご覧ください。

