Bienvenue sur la plateforme d'observabilité New Relic ! Notre plateforme vous offre une visibilité approfondie sur votre système. Il vous aide à résoudre des problèmes dont vous n’aviez peut-être pas conscience, quelle que soit la technologie que vous utilisez. Vous pouvez voir comment New Relic fonctionne ici ou commencer maintenant si vous souhaitez vous lancer directement.
New Relic propose de nombreuses façons d'augmenter la visibilité. Cela vous permet de monitorer, de dépanner et d'améliorer les performances numériques. Voici un bref aperçu de nos capacités et fonctionnalités les plus populaires.
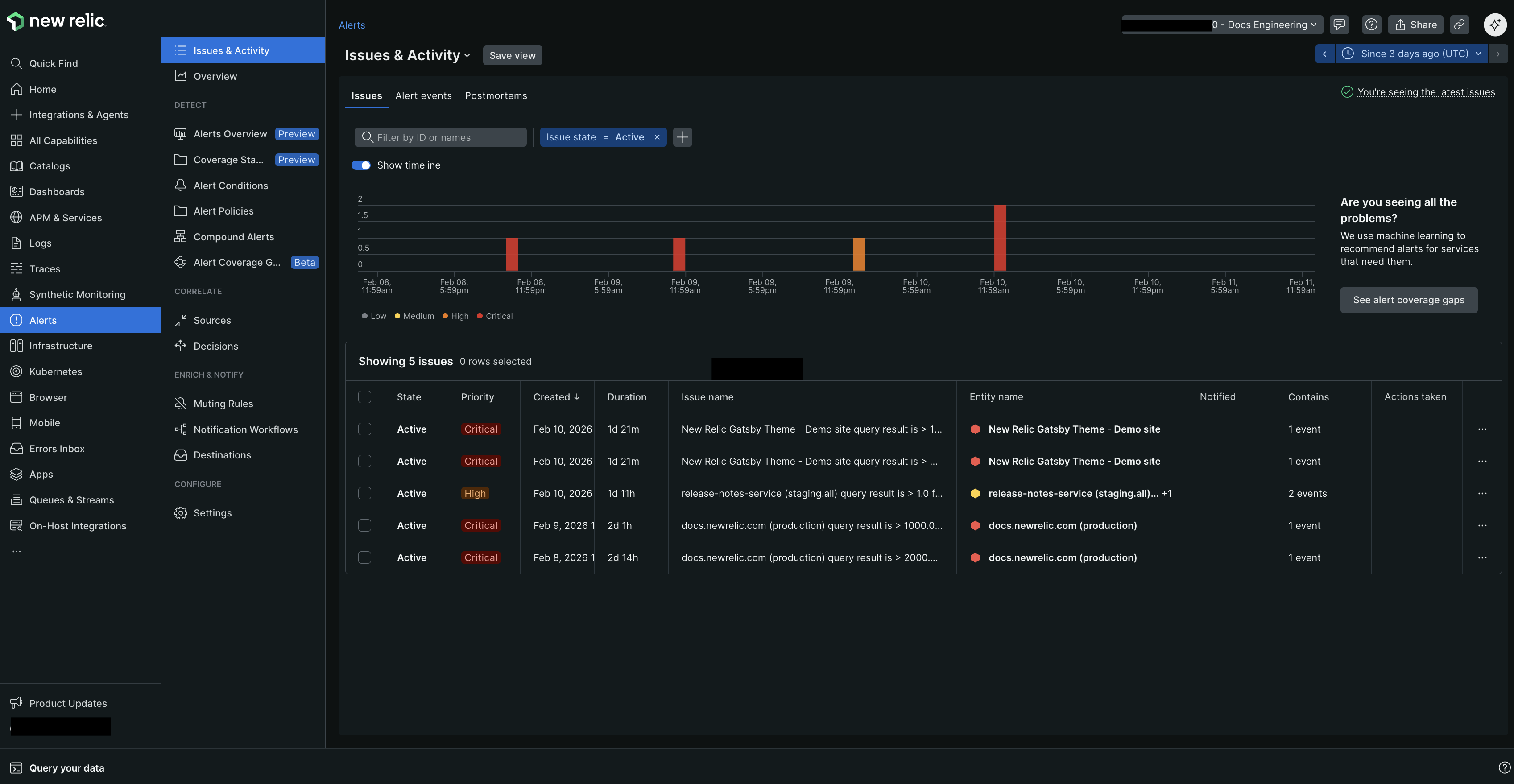
Alertes
Les alertes vous aident à trouver des problèmes et à définir une notification lorsqu'un événement inhabituel se produit dans vos applications et votre code. New Relic inclut prédéfinis lors de l'installation, mais vous pouvez également créer les vôtres. Vous pouvez recevoir des alertes via des outils tels que PagerDuty, ServiceNow, Jira, Slack, et plus encore. Nous pouvons vous aider à comprendre les informations clés, comme les problèmes critiques, à gérer le bruit supprimé et à atténuer la fatigue due aux alertes auxiliaires.
En savoir plus sur les alertes ici.
Monitoring des performances des applications (APM)
vous permet de monitorer vos applications et microservices. Vous commencerez par instrumenter votre application avec l'un de nos agents linguistiques. Ces agents collectent ensuite différents types de données dans un processus appelé ingestion de données, puis stockent ces données dans la base de données New Relic (NRDB).
En savoir plus sur APM ici.
Navigateur
Le de New Relic vous aide à comprendre les performances du site Web et le comportement des utilisateurs en monitoring les données réelles des utilisateurs. Il suit les temps de chargement de la page, requests réseau, les erreurs JavaScript, l'interaction utilisateur, etc. L'analyse du temps de navigation vous aide à trouver les problèmes qui nuisent aux performances de votre application Web ou aux erreurs backend . En apportant les modifications nécessaires en fonction de cette analyse, vous pouvez optimiser les performances de votre site Web.
En savoir plus sur le navigateur ici.
Dashboards
Avec les dashboards de New Relic, vous pouvez organiser vos données comme vous le souhaitez. Adaptez aux informations sur les performances de votre application et de votre système. Ajustez les graphiques pour afficher vos données clés et accédez facilement à ces graphiques sur notre plateforme. Cette adaptabilité vous aide à monitorer et à étudier vos données efficacement.
En savoir plus sur les dashboards ici.
Errors Inbox
Errors Inbox est une solution de suivi des erreurs conçue pour vous donner le contrôle de votre environnement. Il vous aide à trouver, à vous concentrer et à corriger les erreurs dans votre stack d'applications. La boîte de réception des erreurs est intégrée à l'interface utilisateur afin que vous puissiez résoudre les erreurs plus rapidement.
En savoir plus sur la boîte de réception des erreurs ici.
Test interactif de sécurité des applications (IAST)
New Relic IAST sonde vos applications en exécutant votre code pour détecter les vulnérabilités exploitables. Utilisez IAST pour prévenir les cyberattaques, masquer les threads et voir toutes les applications protégées et non protégées. IAST est livré avec un tableau de bord prédéfini. Ils sont complets et montrent toutes les vulnérabilités hautement prioritaires.
Apprenez-en plus sur l'IAST ici.
Monitoring de l'infrastructure
La fonctionnalité vous permet de monitorer la santé et les performances de votre service, y compris le conteneur et infrastructure cloud. Il couvre le suivi du processeur, de la mémoire, du trafic réseau et de l'utilisation du disque. Il comprend également plus de 400 intégrations sur hôte pour monitoring les applications tierces.
Apprenez-en plus sur l'infrastructure ici.
Kubernetes et Pixie
L'intégration New Relic Kubernetes vous offre une observabilité complète de la santé et des performances de votre cluster et de la charge de travail qui y est exécutée. Il comprend un ensemble de composants qui collectent des données télémétriques, à savoir métriques, log et événement. Ces composants sont l'intégration d'événements Kubernetes , l'agent Prometheus et le plugin New Relic Logs .
En savoir plus sur Kubernetes ici.
Live Archives
Live Archives stocke le log historique avec d'autres logs et données télémétriques dans la NRDB. Cela permet un accès instantané au log historique et évite d'avoir à recharger, réindexer le log ou déplacer des données entre plusieurs emplacements ou niveaux pour analyse.
Apprenez-en plus sur Live Archives ici.
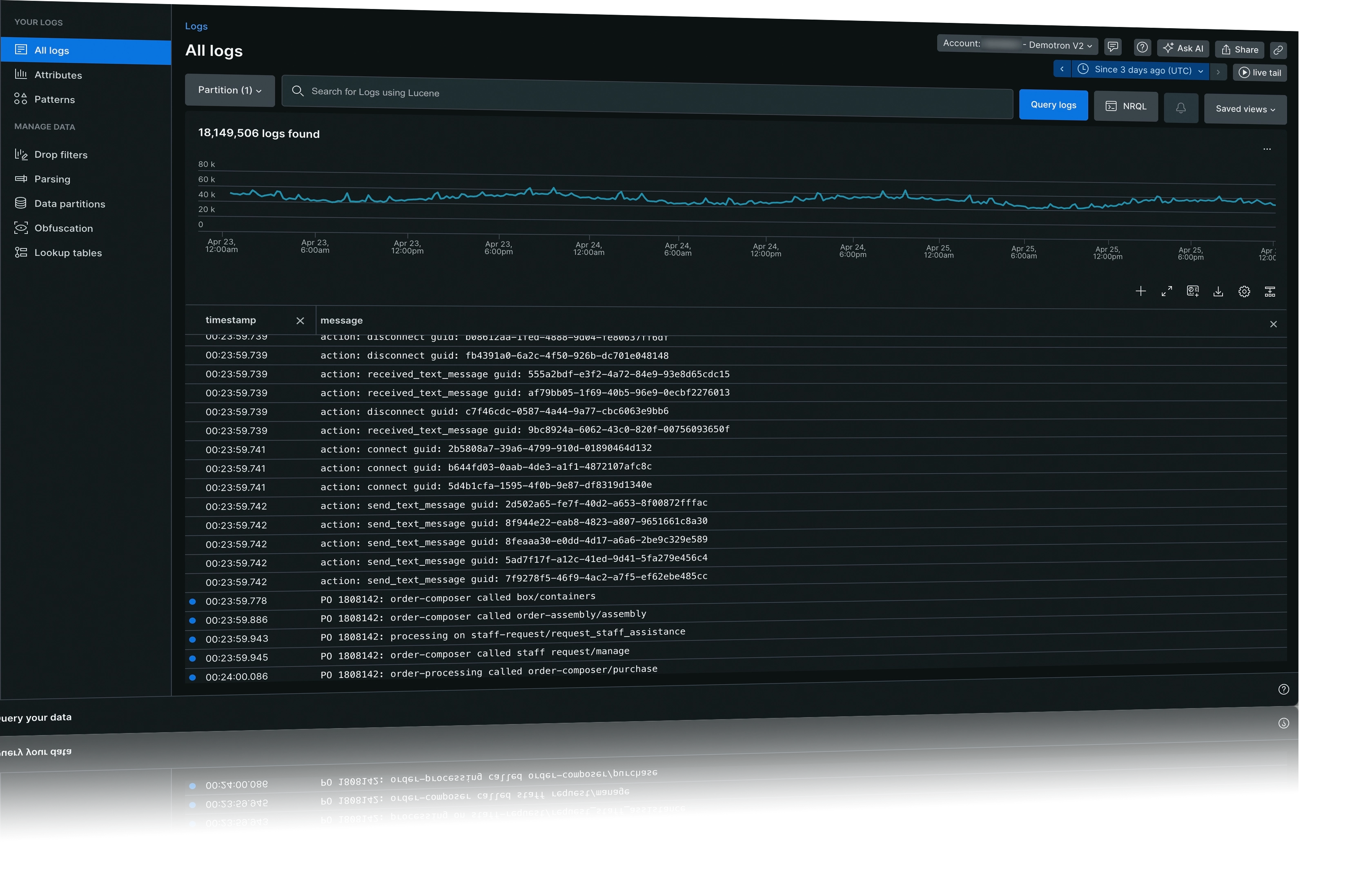
Logs
New Relic peut vous aider à gérer de grandes quantités de données log . New Relic vous offre une gestion centralisée des log . Vous pouvez l'utiliser pour analyser les applications et l'infrastructure. Nous proposons une interface utilisateur unifiée pour transférer les logs d'autres fournisseurs de logs, puis afficher ces données dans une expérience de plateforme unifiée. Nous proposons également des outils qui peuvent vous aider à faire le tri.
En savoir plus sur les logs ici.
Monitoring des performances du réseau
Vous pouvez utiliser le pour analyser les performances de vos routeurs, commutateurs et autres périphériques réseau. monitoring Réseau crée une carte du réseau pour vous, afin que vous puissiez identifier quand un problème de performances du réseau se produit.
En savoir plus sur le réseau ici.
Monitoring de l’activité mobile
La fonctionnalité envoie la télémétrie directement depuis l'application mobile de l'utilisateur final vers New Relic. monitoring des applications mobiles est flexible, vous permettant de résoudre les pannes des applications mobiles Android, iOS ou hybrides. Apprenez-en plus sur HTTP et les performances du réseau pour collaborer efficacement avec vos équipes backend .
En savoir plus sur le mobile ici.
OpenTelemetry
OpenTelemetry permet de collecter des données à partir de vos applications et hôtes, en les envoyant à New Relic. La plateforme New Relic vous permet d'analyser les données et de résoudre tous les problèmes d'application. Cette boîte à outils simplifie le processus de monitoring et de dépannage de votre logiciel. En utilisant OpenTelemetry, vous pouvez améliorer les performances et la fiabilité de vos applications.
En savoir plus sur OpenTelemetry ici.
Interrogez vos données
NRQL, abréviation de New Relic requête language, est un puissant outil de type SQL permettant d'accéder aux données détaillées de New Relic. Il vous permet de collecter des informations spécifiques sur vos applications, vos hôtes et vos opérations commerciales. En utilisant NRQL, vous pouvez obtenir des informations précieuses détaillées sur les performances et le comportement de votre environnement.
Apprenez-en plus sur NRQL ici.
Serverless et Lambda
Nous proposons monitoring approfondie des performances de vos fonctions AWS lambda sans serveur. Notre couche Lambda donne une vue sur les détails de votre fonction Lambda. Vous pouvez comprendre ce qui se passe dans vos applications sans serveur. Lambda monitoring est sans serveur et utilise les CloudWatch données et les outils de niveau de code pour vous fournir des données plus approfondies.
Apprenez-en plus sur le sans serveur et Lambda ici.
Niveaux de service
Avec New Relic, vous pouvez définir et utiliser des indicateurs de niveau de service (SLI) et des objectifs (SLO) pour vos applications. Le niveau de service mesure la performance d'un service du point de vue de l'utilisateur final (ou de l'application cliente). Nous mesurons le niveau de service avec des indicateurs, en les comparant à des objectifs fixés en matière de performance et de résultats.
Apprenez-en plus sur le niveau de service ici.
Monitoring synthétique
La capacité est notre solution monitoring proactive. Il vous permet de simuler la manière dont l'utilisateur pourrait utiliser vos applications et services frontaux. Vous pouvez configurer le moniteur Synthétique pour exécuter des vérifications de certificats. Ils peuvent pinger une page pour connaître la disponibilité et parcourir les parcours utilisateurs courants. Ils peuvent également garantir que vos API fonctionnent comme prévu. Gardez une longueur d’avance sur les problèmes potentiels afin que votre expérience client ne soit jamais affectée.
Apprenez-en plus sur les synthétiques ici.
Gestion des vulnérabilités
La gestion des vulnérabilités offre une vue d'ensemble de toutes les vulnérabilités de vos logiciels. Utilisez notre pour trouver les vulnérabilités les plus urgentes. Calculez la surface des vulnérabilités de votre logiciel et attribuez les vulnérabilités à l'utilisateur avec des étapes explicites pour les corriger.
En savoir plus sur la gestion des vulnérabilités ici.
Comment ça marche
La première étape de l'observabilité nécessite de collecter de nombreuses données de performances, appelées données télémétriques. Notre plateforme d'observabilité collecte les données de vos services grâce à des agents. Un agent est un fichier ou quelques lignes de code qui collecte des données sur votre service et les envoie à notre plateforme pour analyse. L'instrumentation est le processus qui consiste à rendre quelque chose mesurable. Les agents s'intègrent à un service dans le cadre de ce processus. Vous pouvez instrumenter un réservoir d’essence en installant un compteur qui mesure le degré de remplissage ou de vidage de votre réservoir. Vous monitorez votre réservoir ; lorsqu'il est presque vide, vous savez qu'il est temps de le remplir à nouveau.
New Relic fait quelque chose de similaire. Un agent est un fichier ou un morceau de code que vous attachez à un service particulier lors d'une procédure d'installation. À la manière d'un compteur de gaz, nos agents suivent les performances du service en monitoring des mesures telles que le temps de réponse et le taux d'erreur. En analysant ces données, vous pouvez obtenir des informations détaillées sur le fonctionnement de votre service et identifier les domaines à améliorer. Un agent est d'abord installé dans votre environnement avec une configuration par défaut. Le processus d’installation, de configuration et d’instrumentation peut varier. Cela dépend du service auprès duquel vous souhaitez collecter des données.
Voici les agents de New Relic :
Agent APM: pour les applications côté serveur
Agent Browser: Pour les applications de navigateur
Agents d'infrastructure: Pour hôtes et intégration sur hôte
Agent mobile: Pour les applications mobiles
Outre ces agents, nous prenons également en charge l'intégration open source. Ils rapportent des données provenant de normes ouvertes pour l'instrumentation. Ces normes incluent OpenTelemetry et des outils comme DropWizard, Prometheus, et bien d'autres.
Démarrer
Inscrivez-vous à New Relic si vous ne l'avez pas déjà fait
Prêt à commencer ? Si vous ne l'avez pas déjà fait, créez un compte New Relic. C'est gratuit, pour toujours.
L'inscription ne prend que quelques minutes. Une fois que vous avez un compte, vous pouvez commencer monitoring vos applications.
Ajoutez vos données
Ajoutez vos données à New Relic pour commencer à les analyser et à les comprendre. Notre guide d'installation détectera votre environnement afin que vous n'ayez plus qu'à sélectionner le système que vous souhaitez monitorer.
Cliquez sur le bouton Guided install . Ou, si votre organisation est située dans un data centerde l’UE, cliquez sur EU Guided install.
Si vous souhaitez ajouter davantage de données provenant d'autres sources, consultez notre page quickstart pour ajouter des sources de données à votre système monitoring .
Si vous préférez une installation manuelle, consultez l'installation manuelle de New Relic.
Explorez vos données
Analysez les données de toutes les applications connectées dans New Relic pour identifier les problèmes et afficher les mesures de performances. L’examen de ces données vous aide à identifier les problèmes au sein de vos applications et à prendre des décisions éclairées pour optimiser les performances. Explorez vos données pour obtenir une visibilité instantanée sur toutes vos données télémétriques.
Interrogez vos données
Écrivez votre première requête en utilisant notre langage de requête New Relic (NRQL). Vous pouvez requêter des données depuis vos applications et comprendre des informations détaillées à partir de vos données. Avec NRQL, vous pouvez analyser vos données pour une meilleure prise de décision. Interrogez vos données pour obtenir des informations détaillées sur vos applications, vos hôtes et vos activités critiques. Corrélez les mesures de performance avec les KPI de l'entreprise pour accélérer MTTD et MTTR.
Configurez un dashboard
Bien que nos démarrages rapides incluent un tableau de bord prédéfini pour monitorer votre système, vous pouvez créer et configurer votre tableau de bord. Notre tableau de bord vous permet de créer et de partager des visualisations interactives de toutes les données que vous devez voir depuis n'importe où sur la plateforme New Relic. Utilisez les dashboards pour fournir un contexte et une visibilité sur ce que fait votre système en temps réel.
Configurez les alertes
Bien que nos démarrages rapides incluent des alertes prédéfinies pour monitorer votre système, vous pouvez créer et configurer vos alertes. Utilisez des alertes pour définir des seuils et recevoir des notifications sur les changements de performances sur l'ensemble de votre système. Cela vous aidera à anticiper les problèmes de performance afin d'éviter les impacts négatifs sur vos utilisateurs. Gardez votre équipe concentrée et productive grâce à une gestion intelligente des événements d'alerte.
Choisissez votre prochaine étape
Souhaitez-vous en savoir plus ?
Découvrez nos tutoriels et procédures pas à pas pour les utilisateurs débutants, intermédiaires et avancés.
Des questions sur les coûts ?
Sélectionnez la plateforme d'accès qui correspond à vos besoins. En savoir plus sur nos éditions tarifaires : Standard, Pro et Enterprise et sur le fonctionnement des tarifs New Relic

















