Un buen sitio web: lo reconoces cuando lo ves, ¿verdad? Nunca notas ningún tiempo de carga, está disponible cuando lo necesitas y, por supuesto, no se encuentran errores por ningún lado. Pero medir el rendimiento de su sitio es complicado y mejorarlo lo es aún más.
Este tutorial le explica cómo utilizar New Relic para mejorar la experiencia de su sitio. Para comenzar, instrumentará su sitio. Instrumentado significa agregar algún código JavaScript que mida la experiencia real del usuario final para cada visita. A partir de ahí, aprenderá cómo evaluar el rendimiento de su sitio hoy, dónde puede mejorarlo y cómo puede estar atento a las cosas en el futuro.

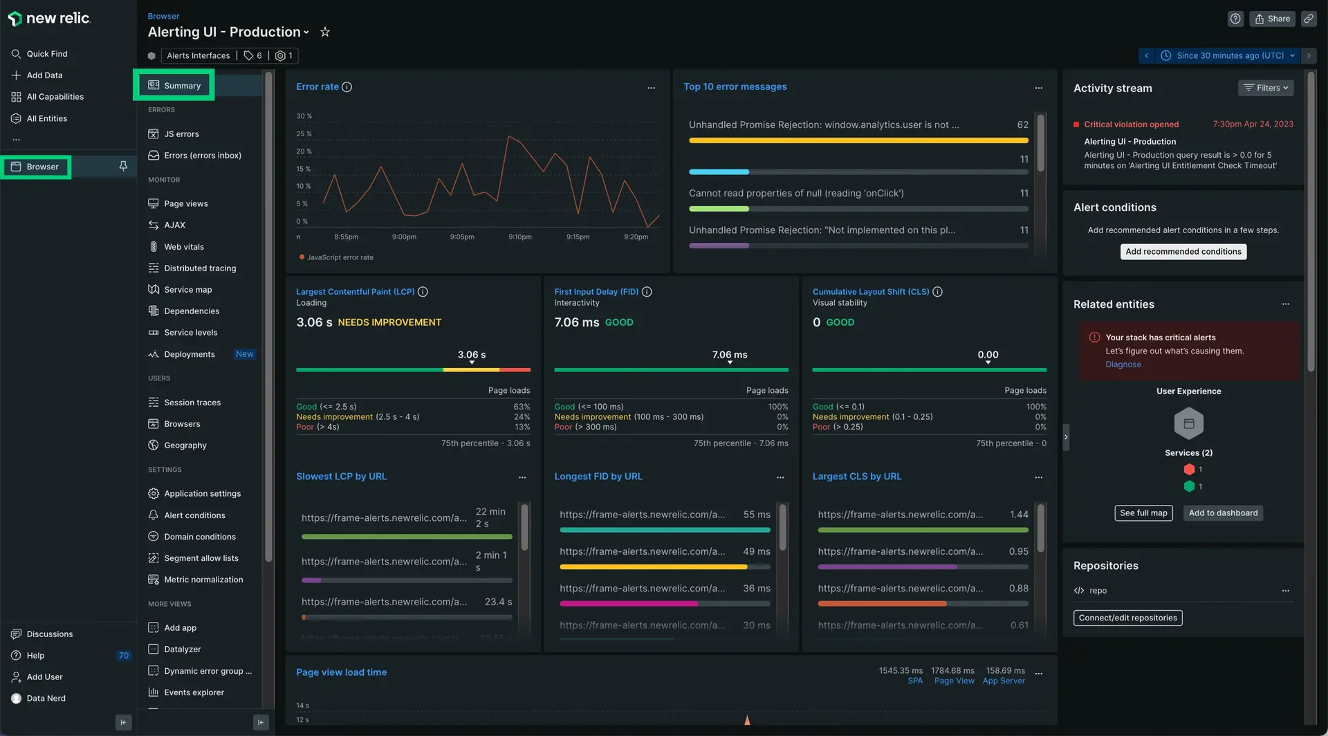
Una vez que instrumente su sitio, podrá obtener Insights sobre el rendimiento de su sitio a lo largo del tiempo.
Capture datos de rendimiento sobre su sitio
Antes de poder mejorar el rendimiento de su sitio, necesita datos para tomar decisiones informadas sobre lo que su sitio necesita. El monitoreo de New Relic siempre comienza con un integration, o un fragmento de código que recopila datos de una tecnología relevante y los informa a New Relic.
Para monitor la interfaz de su sitio web, querrá utilizar nuestra integración browser monitoring agent. Es un pequeño fragmento de JavaScript que incluirá en su HTML <head>, muy similar a Google Analytics u otro script.
Hay dos formas básicas de instalar el agente :
Puede implementar el agente por sí solo copiando y pegando el fragmento de JavaScript en cualquier parte de su código que genere el <head> para su página web.
Si está monitoreando su backend con uno de nuestros agentes APM, puede inyectar automáticamente el agente de monitoreo de navegador en la parte apropiada de su página web.
Analizar el rendimiento del sitio
Una vez que haya instrumentado su sitio, podrá obtener una descripción general del rendimiento de su sitio con diferentes tipos de datos.
Core web vitals
. Estas son métricas que le brindan información valiosa sobre la experiencia del usuario de su sitio. Las puntuaciones bajas suelen indicar una mala experiencia, lo que puede deteriorar la relación con el usuario final.
High latency
. Esto puede frustrar a su usuario y hacer que deje de usar su sitio por completo.
JavaScript errors
. Esto puede causar una serie de problemas con su sitio, cualquiera de los cuales podría afectar negativamente la experiencia del frontend para sus clientes. New Relic dedica una página
JS errors
completa a sus aplicaciones integradas.
Benchmarks
. El rendimiento del sitio puede caer por debajo de niveles aceptables sin causar necesariamente errores importantes. Puede crear un punto de referencia a nivel de servicio para ayudar a realizar un seguimiento del rendimiento de sus sitios e identificar problemas antes de que se conviertan en problemas.
¿Listo para trabajar en el resto del tutorial?